FoxESS Grid Consumption merkwürdig
Hallo,
mir ist aufgefallen, dass trotz ausreichend Batterieladung, ca. 75% in der Nacht, der Eigenverbrauch nicht immer abgedeckt wird.
Es werden manchmal tagsüber, häufiger Nachts, einige Watts aus dem Netz gezogen. Das sollte doch nicht so sein, ich habe das System auf "Eigenverbrauch" eingestellt (FoxESS H3 Pro 15 + 20kWh Batterie).

Mein Grundverbrauch ist ca. 400 Watt nachts wenn alles andere an Hausverbrauch ausgeschaltet ist; habe etwas viele Cams :-)
Es gibt Tage/Nächte da ist mir das Verhalten nicht aufgefallen, dann aber plötzlich zieht er bis zu 300 Watt aus dem Netz ?

Anbindung Home Assistant + Fox Cloud Anbindung, Bild_ 1Tag/5Minuten/FoxESS-GridConsumptionPower(Mittel) :
Grid_Consumption-2026-04-11 130515.jpg
-
FoxEss_production-2026-04-11 130515.jpg
Warum nimmt sich der Inverter dann bis zu 300Watt vom Netz obwohl er 75% Batterie hat, also noch genug Leistung die verbraucht werden könnte.

LG
Ralf
Re: FoxESS Grid Consumption merkwürdig
Prüfen Sie die Werte für „Lastleistung“ und „Batterieentladung“. So können Sie feststellen, ob ein System zu viel Leistung verbraucht hat und deshalb das Stromnetz benötigt wurde.


Okay, ich sehe, dass du ein weiteres Bild hinzugefügt hast.

Welche Arbeitszeiten hast du nachts?
Re: FoxESS Grid Consumption merkwürdig
Welche Werte muss ich genau prüfen, den „Lastleistung“ und „Batterieentladung“ kann ich nicht im Inverter finden ?.
Gibt es hier evnetuell ein Video was ich genau machen muß ?

In der Nacht habe ich einen Verbrauch im Moment zwischen 1,5kWh und 400Watt liegt und im nächsten Bild sieht man wie die Entladung einfach aufhört um 02:20 Uhr und dann wieder startet gegen 05:00 Uhr. Die Batterie war bei 60%, also noch genug verfügbar. Selbst irgendwelche Peaks, verursacht wahrscheinlich von meiner Wärmepumpe, wurden auch abgefangen, siehe ca. 21:30 Uhr.

Grid_consump-2026-04-12 100709.jpg
Re: FoxESS Grid Consumption merkwürdig
In Home Assistant:
Einstellungen
Suchen Sie Ihre Fox Controls (FoxESS – Modbus?).
Drücken Sie auf „Gerät 1“.

Suchen Sie anschließend in der Liste der Sensoren nach den Werten.

Alternativ finden Sie die Daten möglicherweise auf der Website.

https://www.foxesscloud.com/v2/login
Wo finde ich die Option „Filter“?

Re: FoxESS Grid Consumption merkwürdig
Here from Fox Cloud, because I have no Modbus connection.
Fox_dischargePower-2026-04-12 105358.jpg
without the PV power.
Fox_dischargePower2-2026-04-12 105358.jpg
and thanks for the Video.
Re: FoxESS Grid Consumption merkwürdig
ralfrk01 wrote: Sun Apr 12, 2026 9:57 am Here from Fox Cloud, because I have no Modbus connection.

-one moment-

and thanks for the Video.
Sie können die deutsche Version beibehalten, sofern der Google Übersetzer ausreichend funktioniert.

Ich habe die Seriennummer Ihres Wechselrichters gesehen, es wäre jedoch ratsam, diese sowie die Seriennummer Ihres Datenloggers aus dem Bild zu entfernen.

Eine Frage: Wann genau beginnt dieser Vorgang? Man sieht einen deutlichen Abfall der Batterieentladung, und das Netz übernimmt. Haben Sie bereits einen Zeitplan eingerichtet, oder hat Fox einen „Phantom“-Zeitplan hinzugefügt?

Sie können die Website nutzen und die Schnelleinstellungen oben rechts verwenden, um die Betriebsmodi/Zeitpläne schnell einzusehen.


Nachtrag: Vielleicht hatte die Batterie zu diesem Zeitpunkt einen Defekt und konnte die Last nicht versorgen, sodass sie Strom aus dem Netz bezieht?
Re: FoxESS Grid Consumption merkwürdig
Der Vorgang beginnt nie zum gleichen Zeitpunkt, es ist sporadisch den ganzen Tag über, aber sehr gering um die 10/20 watt ab und zu, also aus meiner Sich ignorierbar. Einen Zeitplan habe ich nicht eingerichtet, hier was die Fox Cloud mir anzeigt.
Kann man den "Phantom" Zeitplan sehen ?
fSchnelleinstell.jpg
Aus meiner Sich habe ich 2 Vermutungen warum FOX das so macht:

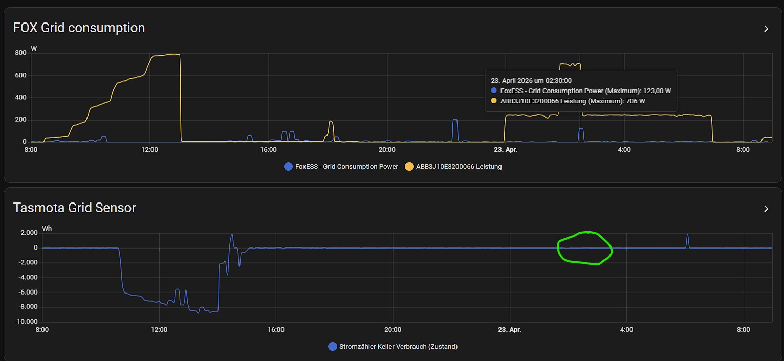
1. Entweder es ist mein zweites Solar/Batteriesystem, welches via Phase 3 in der Nacht einspeist. Hier habe ich im Moment zwischen 0150 Uhr und 0230 Uhr 700 Watt eingespeist (das ist nur zum Testen), ab 0230 Uhr gehe ich runter auf 250 Watt (so soll das eigendlich die ganze Nacht laufen, siehe gelber Graf "Abbxxxxx" unten). Und hier sehe ich das genau um 0230 eine dieser Unschärfe beim FOX auftaucht, wo der FOX ja erstmal wieder merken muß, dass er jetzt wieder zuständig ist die Hauseinspeisung zu übernehmen.
fgrid-Fox.jpg

2. Order es gibt eine unschärfe der Fox Cloud Werte, bei der Übertragung. Immer mal wieder ein wenig zuviel, eventuell weil es sich um die Cloud handelt, wäre ja auch nicht so trafgisch ? Wie gesagt habe keinen MOD-Bus angeschlossen, nur Cloud. FOX liefgert ja alle 5 Minuten glaube ich die Werte, mein zusätzlicher Tasmota Sensor in nahe zu realtime. Tasmota hat um 0230 genau "0" grid consumption. Hier die Grafiken:
fgrid-tasmota.jpg
Re: FoxESS Grid Consumption merkwürdig
Ich nutze die Fox-Website nicht oft, aber gestern habe ich beim Helfen gesehen, dass die Zeitpläne verschoben wurden.

Überprüfen Sie bitte unter „Erweitert“ (rechts unter Ihrem Anlagennamen, nicht mehr in den Schnelleinstellungen) eventuell vorhandene, nicht mehr vorhandene Zeitpläne.
Website Work Mode.png
Re: FoxESS Grid Consumption merkwürdig
Es gibt keine Zeitplan, jedenfalls sehe ich keine.
Eingestellt ist Self Use
Screenshot_20260423_184613_Chrome.jpg
Können Sie bitte auf meine 2 Punkte aus dem letzten Post antworten, ich möchte sicher gehen das die Batterie nicht defekt ist. Für mich macht die eventuell Cloud Verzögerung Sinn, ist halt Netzwerk technisch ein paar mehr hops entfernt.
Re: FoxESS Grid Consumption merkwürdig
Ich habe Schwierigkeiten, die beiden Fragen zu beantworten, da ich nicht weiß, wie sich die beiden Systeme verhalten werden und keine Erfahrung mit Drehstromsystemen habe.

Sie haben Recht, dass die Aktualisierungsrate von Fox Cloud bei Langzeitaufzeichnungen 5 Minuten beträgt. Daher könnte eine Stromschwankung gemessen und in den Ergebnissen gemeldet worden sein.
Re: FoxESS Grid Consumption merkwürdig
Ich habe jetzt das Solar/Batteriesystem abgeschaltet und es bleibt jetzt aus und wird nicht mehr in der Nacht einspeisen bis wir die Ursache des Problems gefunden haben.
Wenn es nicht an der Cloud-Anbindung liegt, würde ich gerne wissen was nicht ok ist.
Morgen früh mach ich dann eine weitere Auswertung der Verbräuche und stelle dieses hier rein.
Re: FoxESS Grid Consumption merkwürdig
Moin, so jetzt habe ich die unverfälschte Auswertung vom FOX Grid Consumption Sensor.

- Fox Portal V2: _ 20 Watt um 0440 Uhr
fox-grid.jpg
- Fox Portal V2 - Smart Meter Chint (gehört zur FOX Installation) _ 20 Watt um 0440 Uhr
Chint-104444.jpg
- Fox Grid Consumption - Home Assistant: _ 16 Watt um 0440 Uhr
FoxGrid1.jpg
- Tasmota Grid Sensor - Home Assistant: _ 1 Watt um 0440 Uhr
Tasmota2.jpg
Die Auswertung ohne mein Balkonsolar gefällt mir schon besser. Es wird jetzt auch in der Fox Cloud der Smart Meter vom Hersteller Chint angezeigt. Hier sieht man die 20 Watt um 0440 Uhr und das ist auch der Wert der an den Inverter gemeldet wird und dann in die Cloud kommt. Denke wir haben den Fehler gefunden, bzw. ich weiß nicht ob das überhaupt ein Fehler ist da ich mich nicht mit dem SMart Meter Chint auskenne, eventuell etwas langsamer/schneller als mein Tasmota Sensor.

Aber sind die ca. 20 Watt die hier gezogen werden schon unüblich, oder ein Fehler ?
Attachments:
FoxGrid1.jpg
Re: FoxESS Grid Consumption merkwürdig
Unterschiedliche Sensoren messen mit unterschiedlichen Abfrageraten, und die Genauigkeit ist ein weiterer Faktor.

Hier ist nur der Smart Meter kalibriert, daher stimmen die Messwerte einer Stromzange oder eines anderen Messgeräts möglicherweise nicht mit denen anderer Geräte überein. Stromzangen weisen zwar eine Messabweichung von wenigen Prozent auf, liefern aber dennoch ausreichend Strom – nur eben nicht präzise.
Re: FoxESS Grid Consumption merkwürdig
Und was würdest du abschließend sagen, ist die Messungenauigkeit nach deinen Erfahrungswerten soweit in Tolleranz ?
Post Reply