Battery Charging issue after adding 2 additional batteries
I've recentlly added 2 additional HV2600's on top of my existing 2 HV2600 but noticed that it only seems to continue charging as if theres only 2 total, not the 4 currently connected.

Setup (in physical order)
- BMS v2
- HV2600 v2
- HV2600 v2
- HV2600 v1
- HV2600 v1

Other info
- DIP switch = 2
- Voltage around 210v
- Inverter = H1-3.7-E
- Original bat SOC was around 50% before adding the additional 2 bats
- Force charge is between 00:00 to 05:30

Happy to give any extra info if it helps!

My next idea is to only have V2 bats hooked up, force charge them to 100% then do the same with the V1's. With that i hope the system can see all 4 bats are at 100% and will perform as expected but i figured i'd ask you wonderful folk first!

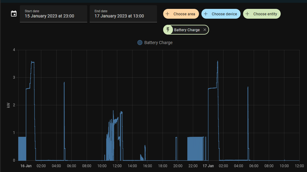
Graph on the SOC value over the last 2 days
fox_soc.png
Graphs on live (5 second pol) usage in kwh
bat_charge.png
Graphs on total daily charge
bat_chargedailytotal.png
Re: Battery Charging issue after adding 2 additional batteries
You will need to have a V2 BMS installed. Speak to your installer, but there was a cut-off for this being a free replacement to a cost to the customer. This is because V1 batteries are going to be produced again and will be available this year. The system will then need a firmware update to allow the V1 and V2 batteries to be used together.
The battery supplier should have made you aware of the situation.
16x JA Solar 495 panels 8 East, 8 West, low pitch roof
H1-5.0 hybrid inveter
6x HV2600 batteries
Marle iBoost solar diverter
Re: Battery Charging issue after adding 2 additional batteries
Do you get any battery errors?, a few people have reported after upgrading to V2’s that the BMS will occasionally throw errors and stop charging (there is an unofficial cable mod that corrects this).

Other than that your system sounds correctly configured and voltage sounds about right

Fox do give the advice that if you’re seeing the SoC jump rapidly 30% or so, it’s best to split the packs into pairs and charge each to 100% - but before you do that you should try force charging from grid to 100% discharge to 10% and repeat that cycle a few times for the BMS to work out the battery pack limits, it can take several weeks for the battery capacity to report correctly and it will also help with any battery imbalance.

Last thing to add is watch the temperature as the battery stack will be well below it’s rated capacity with the temp below 15C, i’ve added the Fox advice on temperature affects for your info.
704D18F4-BBB1-4D01-B28F-3A1CCA68BA43.jpeg
Re: Battery Charging issue after adding 2 additional batteries
Dear Dave

I am so very grateful for the light you have shed in your last post. In particular, you explain with your attached image from Fox, why my battery stopped working during the very cold period in Decmber. I started with my post "Battery will not charge - is it too cold ?" but nobody spelled out the specifics as you have now done. My installer had no idea about any of this - can you let us know where this information from Fox can be obtained ? Might there be more to explain the various algorithms in the H1 inverters ? - that would be very useful.

I have seen the various temperatures recorded for my system on the Fox cloud data, but none showed temperatures close to freezing and yet the battery definitely responded to the cold as your attachment describes. Do you know which parameter is determining the limitations to charge and discharge currents ?

Also I am concerned my (new) batteries may have suffered with now reduced capacity. Do you have any information on how they should be calibrated and the rated capacity confirmed ?

Apologies for so many questions, and thanks for your inputs to date,

Regards,
Asyrop:
14 poorly angled 415W panels
5kW H1 inverter
3 x MIRA 25 batteries

Cambridgeshire - installed Nov 22
Re: Battery Charging issue after adding 2 additional batteries
@SolarJunkie

Yep, I got the V2 BMS installed and setup. Your mention of the firmware is a good shout for me to ask my installer to update everything to the latest as I only have an end user account.

@Dave Foster

When I first installed the V2 BMS I did get those 2 errors and found this post which I assume you're referring too: viewtopic.php?t=103

I asked FoxESS about it directly and they kindly shipped me a modified patch cable which has so far resolved my issue on that front. I guess at this point you can call it an official mod since FoxESS are now doing it. :D

Glad to know Fox give the charging advice you mentioned so I'll give that a go tonight! As for the temps, thankfully it’s been mostly above 10c this winter.
Re: Battery Charging issue after adding 2 additional batteries
Luke wrote: Wed Jan 18, 2023 9:41 am
@Dave Foster

When I first installed the V2 BMS I did get those 2 errors and found this post which I assume you're referring too: viewtopic.php?t=103

I asked FoxESS about it directly and they kindly shipped me a modified patch cable which has so far resolved my issue on that front. I guess at this point you can call it an official mod since FoxESS are now doing it. :D

Glad to know Fox give the charging advice you mentioned so I'll give that a go tonight! As for the temps, thankfully it’s been mostly above 10c this winter.
Yes that's the post with the modified cable, there was quite a bit of backwards and forwards with the Fox developers but they finally got it cracked. :)
Re: Battery Charging issue after adding 2 additional batteries
asyrop wrote: Tue Jan 17, 2023 11:10 pm My installer had no idea about any of this - can you let us know where this information from Fox can be obtained ? Might there be more to explain the various algorithms in the H1 inverters ? - that would be very useful.
Sadly it is quite well known (by developers) that Lithium Ion and Phosphate batteries are affected by temperature, my EV range falls by around 30% in winter and it has it's own internal thermal management system to look after it (and they don't mention that in the WLTP range sheets :) ).

I think as more people use these technologies the boundaries are starting to become better understood by the people who actual use the systems - so it is more of a setting expectations thing at the moment.

Foxess updated the app late last year as a result of the low temps and the complaints they received, they updated some of the specification sheets to show that whilst the batteries might operate to -10C, they likely wouldn't charge below 0C (sustained) - the info I posted is courtesy of William Eccles who used his test system to generate the error from his app and this is the information the app provides.
asyrop wrote: Tue Jan 17, 2023 11:10 pm
I have seen the various temperatures recorded for my system on the Fox cloud data, but none showed temperatures close to freezing and yet the battery definitely responded to the cold as your attachment describes. Do you know which parameter is determining the limitations to charge and discharge currents ?

Also I am concerned my (new) batteries may have suffered with now reduced capacity. Do you have any information on how they should be calibrated and the rated capacity confirmed ?
This is a complex area, as the battery temperature you see on the Fox charts is taken from a sum of all the temps in the cells of your battery stack - equally the battery temperature probe is actually inside the battery pack on the cells and so it always gives a higher than ambient reading (in my experience about 6C higher), and of course when the battery charges the temperature rises rapidly because the probe is right on the cell itself - the rapid rise is entirely normal but this temperature is normally used by the BMS as part of it's charging and battery health.

All LFP batteries are tested at an ambient temperature of either 25C or 40C depending on the test - the Fox batteries quote their battery capacity at 25C and so you should use ambient as the best metric - the capacity drops slowly below 25C and starts to accelerate below 15C. This next graph isn't based on the Fox battery but is typical of similar LFP batteries when tested which might prove helpful.
IMG_1259 (Edited).jpg
Personally I try to keep my battery ambient above 15C (using an insulated enclosure), it gives better capacity but most importantly none of the unfortunate charging side effects of colder batteries.

It's very important to point out that cold temperatures don't damage the batteries, the effects last only as long as the cold temperatures - the batteries soon bounce back when they warm. Unfortunately if the batteries get very hot they can be damaged and their life will be reduced (which is why insulated enclosures are not recommended in warmer months), the LFP batteries used by Fox in solar systems are capable of operating beyond 50C.

Perhaps also worth pointing out that temperature effects all types of battery chemistries in one way or another, however the LFP batteries used by Foxess are an excellent choice for long life, and they are very tolerant to a wide temperature range.
Re: Battery Charging issue after adding 2 additional batteries
Excellent, Dave. Thank you once again for informative and relevant feedback.

In the past as a development engineer, I learned many of the general points you have made about battery technology and the impact of temperature on it. The one thing that reassured me as to the potential survivability of my battery system during the recent weather is the knowledge that low temperatures tend to cause chemical systems to react relatively slowly.

However, the benefit of your specific data, like the graph of battery capacity v tempertaure is most welcome. Can you share more ? In particular, you refer to info on the App, but I have looked carefully at mine and cannot see what you shared. Does it depend on having an installer rather than a simple customer account ?

Best Wishes,
Asyrop:
14 poorly angled 415W panels
5kW H1 inverter
3 x MIRA 25 batteries

Cambridgeshire - installed Nov 22
Re: Battery Charging issue after adding 2 additional batteries
asyrop wrote: Wed Jan 18, 2023 10:49 pm Excellent, Dave. Thank you once again for informative and relevant feedback.


Can you share more ? In particular, you refer to info on the App, but I have looked carefully at mine and cannot see what you shared. Does it depend on having an installer rather than a simple customer account ?

Best Wishes,
Sadly there isn't a lot more to see in the app, for an installer it's just a bit easier on the phone than moving through all the menus.

LFP batteries are a (relatively) new battery chemistry (unlike Li-ion in EV's, cordless tools, phones etc..) so there isn't a great deal of historical data on them but there are quite a few research papers that cover the different battery technologies for the temperature and ageing effects.

You have to be careful to look for those that refer to LFP rather than Lithium Ion or NMC as the chemistry and characteristics are very different, their formal name is LifePo4 (Lithium Ion Phosphate) which often gets shortened to LFP but the majority of the research papers are in their formal name. If you do a google search for 'LifePo4 battery temperature affects it will give you plenty of bedtime reading ;)
Re: Battery Charging issue after adding 2 additional batteries
Understood and thanks for the clarification. Very interesting to know the battery chemistry is not as mature as that in most EVs. I will indeed look for some bedtime reading as you suggest and watch what develops as the weather warms up !

Your input is very much appreciated and I hope Fox can soon refine their software to make best use of the batteries and the growing availability of time of use tarrifs that will mean these systems can have an even faster payback.

Kind Regards
Asyrop:
14 poorly angled 415W panels
5kW H1 inverter
3 x MIRA 25 batteries

Cambridgeshire - installed Nov 22
Re: Battery Charging issue after adding 2 additional batteries
Thanks all for the advice here!

Happy to report that force charging them in pairs worked very well.

1. Disconnected the old v1 bats first and force charge the v2's.
2. Disconnected the v2 bats from the BMS and swapped them with the v1's then force charged the v1's.
3. Once 100% SOC, install the bats in the origonal order (v2's first then v1's).

After this SOC showed 100% and was able to drain a good 9.2KW's from all 4 bats :D
Re: Battery Charging issue after adding 2 additional batteries
Any ideas when they will be producing V1 batteries again?
12 x Trina 385W All black panels with Tigo optimisers
Fox ESS 3.7 Hybrid inverter
3 x Fox ESS HV2600 batteries
south facing roof in shropshire
went live in march 2022
Post Reply